Faros AI
5· No reviews yet
Get Git and Jira Analytics in Under 10 Minutes
Get Git & Jira analytics in under 10 minutes with Faros Essentials. Make data-driven decisions on software projects with insights into PR cycle times, code review bottlenecks, unplanned work, and more! Faros Essentials is free, open-source + runs on any laptop
project-managementdata-analysiscode-review-tools
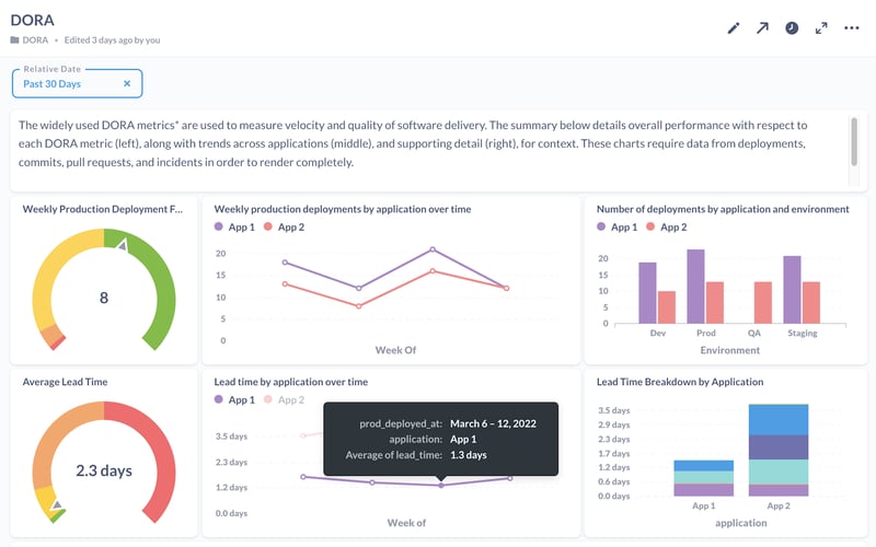
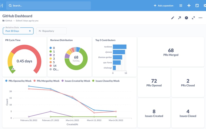
What Faros AI looks like
project-managementdata-analysiscode-review-tools