Visit
PathCanary

PathCanary

· No reviews yet
Since 2025

24/7 critical path monitoring & synthetic testing platform

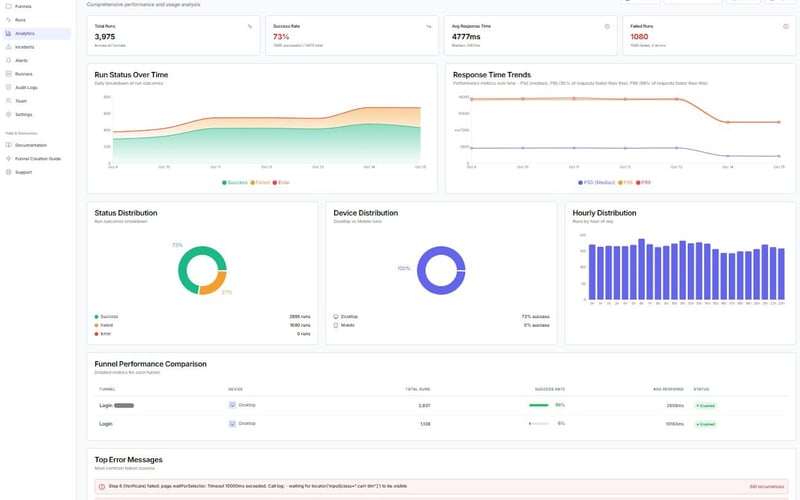
Monitor any critical user journey with PathCanary. 24/7 synthetic monitoring for checkout flows, signup funnels, dashboards & key features. Self-hosted runners available. Anomaly detection, instant alerts, automated rollback. Catch failures before users notice

Launched 2025
Event softwareAnalytics Databases
Follow:
Event softwareAnalytics Databases